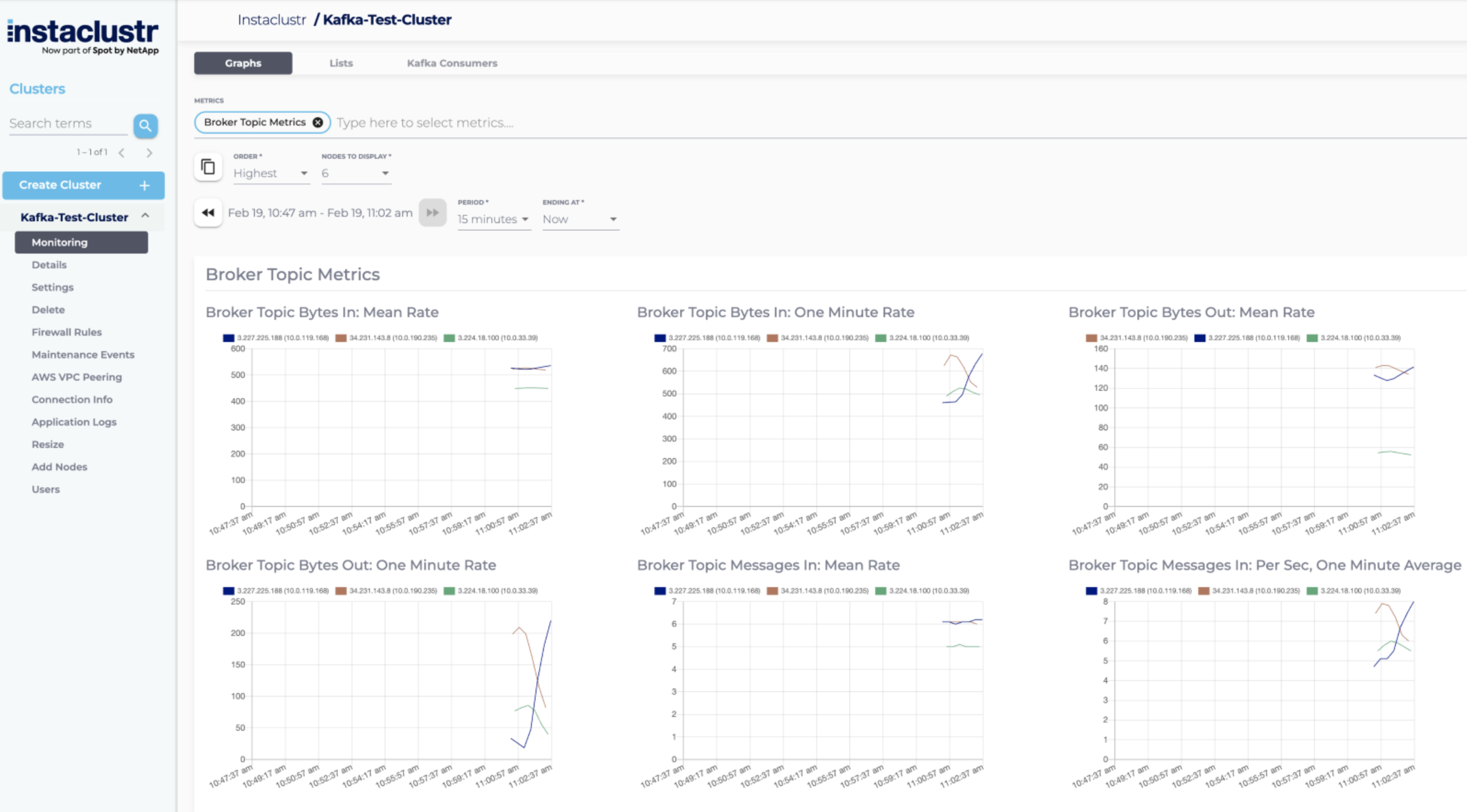
Broker Topic Metrics
The Broker Topic Metrics metric group contains per-broker metrics regarding topics. The metrics available are:
- Broker Topic Bytes In
- Broker Topic Bytes Out
- Broker Topic Messages In

Note: Metrics discussed on this page display results as produced by Kafka. Instaclustr’s monitoring system does not aggregate these results.
Broker Topic Bytes In
The Broker Topic Bytes In metric shows the mean rate and the one minute rate (per second rate, averaged over the past minute) of incoming bytes to the cluster. This metric may be useful for diagnosing network bottleneck issues, which can help you decide to enable end-to-end message compression. Refer to our support article on Modifiable Broker Settings for more information on cluster compression settings. If you are hitting the limit of how much your cluster can process, you can also consider increasing the capacity of your cluster. This can be achieved by either adding new nodes to the cluster or upgrading the individual nodes in the cluster.

Broker Topic Bytes Out
The Broker Topic Bytes Out metric shows the mean rate and one minute rate (per second rate, averaged over the past minute) of outgoing bytes to the cluster. This metric may be useful for diagnosing network bottleneck issues, which can help you decide to enable end-to-end message compression. Refer to our support article on Modifiable Broker Settings for more information on cluster compression settings. If you are hitting a limit of how much your cluster can process, you can also consider increasing the capacity of your cluster. This can be achieved by either adding new nodes to the cluster or upgrading the individual nodes in the cluster. This can be achieved by either adding new nodes to the cluster or upgrading the individual nodes in the cluster.

Broker Topic Messages In
The Broker Topic Messages In metric shows the mean rate and one minute rate (per second rate, averaged over the past minute) of incoming topic messages per second to the cluster. This metric may be useful to see how much load the cluster is under, and when you might need to expand the cluster. If you are hitting a limit of how much your cluster can process, you can also consider increasing the capacity of your cluster. This can be achieved by either adding new nodes to the cluster or upgrading the individual nodes in the cluster.
